When I first got exposed to trading, I was completely overwhelmed.
Everyone talked about strategies. Iron condors. Straddles. Strangles. Butterflies. I’d hear these terms and nod along, but honestly? I had no idea what they actually meant in practice.
I’d watch YouTube videos explaining the theory. “A long straddle profits from volatility.” Okay, great. But how do I actually build one? Which strikes? Which expiry? What’s my max loss? What if NIFTY moves 100 points?
Then I’d open Sensibull or Opstra. Brilliant tools, don’t get me wrong. But they threw so much at me - Greeks, implied volatility, put-call ratio, max pain, open interest. I didn’t know what mattered and what was just noise.
I learned bits and pieces. Slowly. Made mistakes. Lost money on strategies I didn’t fully understand. And the worst part? There was no expert I could just ask. No one to say “hey, this is what you should focus on right now.”
The tools gave me jargon without understanding my level.
That’s when I started thinking: what if there was an AI that could meet you where you are? Not throw everything at you, but guide you. Build strategies with you. Explain what matters for YOUR trade.
That’s how PortoAI was born.
The goal was simple: make it easy to do complex things. Provide the power of payoff charts and strategy builders, but in plain English.
Let me show you what I mean.
Long Straddle for NIFTY 50
You just type: “build long straddle for NIFTY”
PortoAI builds it. Shows you the legs, Greeks, breakeven points and the payoff chart.
Now you can see: this is what happens if NIFTY moves up. This is what happens if it moves down. This is where you break even. This is your max loss.
You can ask follow-ups:
“What if NIFTY moves 200 points?”
“Should I hold this till expiry?”
“What’s my theta decay?”
The AI answers the way you want to understand in simple language
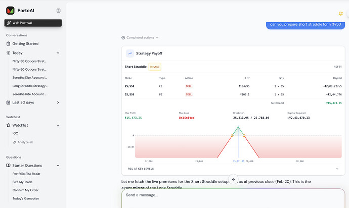
Short Straddle for NIFTY 50
Same thing. Type: “show me short straddle for NIFTY”
Now you understand the risk. You see the limited profit zone. You see what happens if NIFTY makes a big move.
You’re not guessing anymore. You’re building conviction.
Different Perspectives
What if you’re an option buyer? You want to see strategies that profit from movement.
What if you’re an option seller? You want to see premium collection strategies.
PortoAI shows you both. Long straddle vs short straddle. Iron condor vs long strangle. You see the payoffs side by side. You understand the trade-offs.
Most traders don’t even know which strategies exist. They stick to naked calls and puts because that’s all they understand.
With PortoAI, you unlock the full toolkit. But at your pace. At your level.
What’s Next
This is just the beginning.
We’re building updates that will make most things traders do today obsolete.
A good trader will become a great trader.
A trader with no knowledge will learn 100x faster and reach their goals sooner.
Stay tuned for the next update from PortoAI.
My Honest Thought
I wish I had this when I started my journey. Would have saved so much money. So many mistakes. So much frustration.
But here it is. Born from that frustration.
PortoAI Trader Mode - makes you do things 10x faster, with conviction.
Connects to your Zerodha account. Knows your portfolio. Builds strategies in seconds. Explains what matters.
You can use this at portoai.co
Please do let me know if you want to see anything else…will share complete workflow that will be magical to see …if you eager to experience please do head out to portoai.co and use it
@NithinKamath would love to make this more awesome experience for zerodha users with your support …

